Early access – bouw mee

Koppel je e-commerce systemen. Één keer. Automatisch gesynchroniseerd.

Bridgify synchroniseert orders, producten en klanten tussen WooCommerce, Odoo en meer — via Automations of een Unified API. We voegen actief meer connectoren toe.

Vraag toegang aan
Voor e-commerce teams die meerdere systemen runnen
Minder handmatig werk. Meer controle.
Wat je krijgt
Developer-first
Unified API
Één consistent schema voor orders, klanten en producten — één key, één endpoint.
Automations
Synchroniseer data automatisch tussen twee van je connecties.
Betrouwbaarheid
Retries, rate limiting en job-deduplicatie ingebouwd.
Zichtbaarheid
Sync-status en recente runs in de Portal — handig voor debugging en beheer.

Waarom Bridgify?

Directe integraties werken prima voor één winkel en één flow. Maar zodra je meerdere systemen beheert, wordt de echte kost zichtbaar: data die niet synchroon loopt, integraties die telkens opnieuw gebouwd worden, en stille fouten als een systeem uitvalt. Bridgify is de stabiele tussenlaag die je één keer opzet en hergebruikt.

Stabiel schema

Je applicatie praat met één genormaliseerd model. Vendor-specifieke mapping blijft buiten je codebase.

Automations

Verbind je systemen en laat Bridgify ze automatisch gesynchroniseerd houden — orders, statusupdates, producten.

Klaar om uit te breiden

We voegen actief nieuwe connectoren toe. Voeg Shopify, Exact Online of Stripe toe zodra beschikbaar — zonder je integratie te herschrijven.

Herken je dit?

E-commerce teams die meerdere systemen runnen lopen telkens tegen dezelfde problemen aan.

Je systemen staan niet in sync

Data moet handmatig gesynchroniseerd worden. Elke dag. Met de hand.

Elk systeem heeft een andere API

Telkens opnieuw dezelfde integratielogica schrijven voor elke connector.

Één systeem down, alles valt uit

Als het bronsysteem uitvalt, mislukt de hele integratie stilzwijgend.

De oplossing

Bridgify beheert de sync-laag zodat jij dat niet hoeft te doen. Of je nu een Unified API nodig hebt voor je applicatie of geautomatiseerde dataflow tussen twee systemen — Bridgify dekt beide.

Developers

Unified API

Één REST API, één key, één genormaliseerd schema. Geen OAuth per systeem. Geen vendor-specifieke mapping in je app. Je integratie blijft stabiel als nieuwe connectoren worden toegevoegd.

Operators

Automations

Data stroomt automatisch van het ene systeem naar het andere. Statusupdates worden teruggestuurd. Stel sync-cadence per entiteit in — geen developer nodig voor elke wijziging.

Hoe het werkt

Verbind je systemen één keer. Bridgify zorgt voor de sync, opslag en ontsluiting van genormaliseerde data.

1

Verbind

Voeg WooCommerce, Odoo of een ander systeem toe in de Portal. Kies welke resources je wilt synchroniseren.

2

Configureer

Stel een Automation in voor connector-to-connector sync, of gebruik de Unified API met autosync voor API-toegang. Kies sync-cadence per entiteit.

3

Klaar

Data stroomt automatisch. Live job-monitoring inbegrepen — zie precies wat gesynchroniseerd is en wanneer.

Binnen de Portal

Beheer connecties, monitor sync-gezondheid en configureer automations in een lichtgewicht, developer-gerichte Portal.

Bridgify Portal dashboard met gebruik, actieve pipelines en recente sync-activiteit.
Dashboard — gebruiksoverzicht, actieve automations en recente activiteit.
Bridgify connectie-detailpagina met sync-gezondheid per resource en autosync-instellingen.
Connectie details — sync-gezondheid per resource en autosync-instellingen.
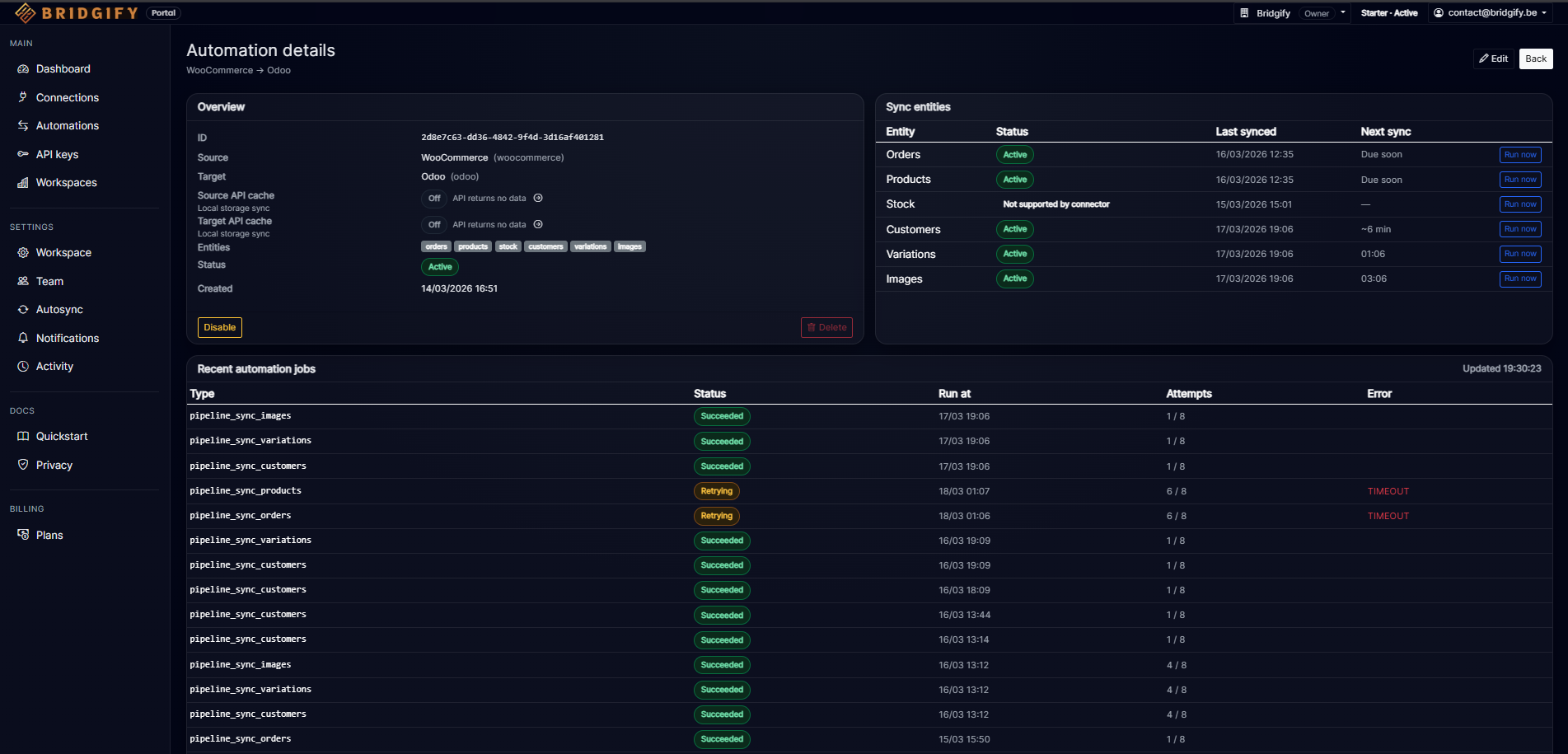
Bridgify automation-detailpagina met entiteiten (orders, producten, voorraad, klanten), sync-cadence en recente job-history.
Automation details — configureer entiteiten en sync-cadence, bekijk recente jobs in real-time.

Connectoren

WooCommerce en Odoo zijn beschikbaar in early access. We voegen actief meer connectoren toe — je integratie verandert niet als nieuwe worden toegevoegd.

Beschikbaar in early access

WooCommerce

Orders, producten, klanten, voorraad.

Beschikbaar in early access

Odoo

Orders, producten, klanten.

Roadmap — meer connectoren worden actief toegevoegd

E-commerce

Shopify  ·  Magento

ERP / Boekhouding

Exact Online  ·  Twinfield

Betalingen

Stripe  ·  Mollie

Fulfilment

SendCloud  ·  MyParcel

Een connector nodig die hier niet staat? Laat het ons weten via contact@bridgify.be.

Start vandaag met WooCommerce + Odoo. Voeg Shopify of Exact Online toe zodra beschikbaar — geen nieuwe API-keys of integratie herschrijven.

Vraag vroege toegang aan

Vertel ons wat je wilt integreren. We onboarden een beperkt aantal early partners.

Bekijk prijzen